91短视频破解版在线下载,91短视频在线免费观看,91短视频免费在线观看污污,91短视频APP免费版下载黄

    logo
    联系91短视频破解版在线下载

    山西脱硝技术

    • 产品分类: 91短视频破解版在线下载设备系列
    • 生产厂家: 山东艾瑶国际贸易有限公司
    • 价格: 来电咨询
    • 添加时间: 23/02/09
    • 点击次数:  
    • 二 维 码:

      手机浏览

      更方便

    产品详情

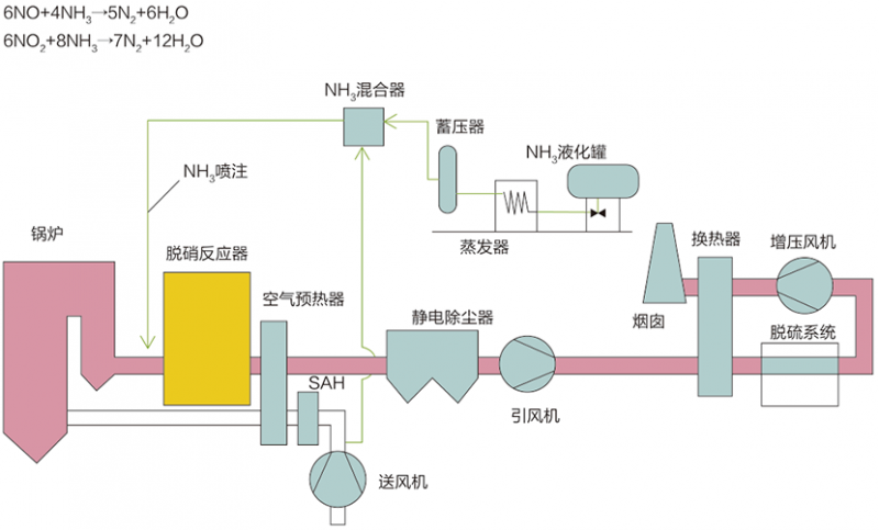
    选择性催化还原法(SCR)

    工艺原理

    选择性催化还原法(Selective Catalytic Reduction,简称SCR),在一定的反应温度条件下,烟气中的NOx和还原剂NH3在催化剂作用下发生还原反应,生成产物为N2和H2O。

    典型工艺流程

    主要技术指标

    脱硝效率:≥95%

    氨逃逸率:≤3ppm

    系统阻力:≤1000pa(3层)

    催化剂寿命:≥16000/24000h

    选择性非催化还原法(SNCR)

    工艺原理:

    选择性非催化还原法(Selective Non-Catalytic Reduction,简称SNCR),是在不需要催化剂的情况下,将氨基还原剂(尿素/氨水)喷入温度为850~1150℃的烟气中,还原剂有选择性地与烟气中的氮氧化物发生化学反应,使NOx还原生成N2和H2O的方法。

    典型工艺流程:

    主要技术指标:

    脱硝效率:≥40% ~ 70%

    氨逃逸率:≤10ppm                    

    系统阻力:可忽略



    tags:山西脱硝技术厂家,山西脱硝技术价格
    点击次数:   更新时间:23/02/09 15:55:02   【打印此页】   【关闭【返回上一页】

    contact us

    联系91短视频破解版在线下载
    地址:山东省淄博市张店区环齐大厦A座1-2601
    工厂地址:山东省淄博市张店区南定镇亿达路
    电话:400-090-7099     传真:0533-2802996-809
    手机:139-5338-2671   邮箱:13953382671@aineng.pro
    二维码
    网站地图